
龙石 AI 用数智能体 V1.0
基于数据仓库的建设成果,充分运用大语言模型技术,一句话洞察业务指标、业务趋势、风险预警、决策建议。
数据分析AI 搜索问答办公效率
4 喜欢4
1 评论1
7个月前发布
应用截图
使用场景
龙石数据 AI 用数智能体 V1.0,创新性地运用数据中台的建设成果,结合大语言模型(如 DeepSeek、Qwen3 等)技术,用户通过自然语言对话,即可完成自助式、智能化的实时数据查询、分析与可视化呈现,回答准确率趋近于100%
开发者/推荐人
lsd-ruby
开发者江苏省/苏州市




用户评论 (1)
发表评论
lsd-ruby
一、产品定位
龙石数据 AI 用数智能体,旨在通过自然语言交互,让业务人员像与同事对话一样轻松获取数据洞察,实现“即问即得、即见即用”的智能化数据服务体验。
二、核心能力
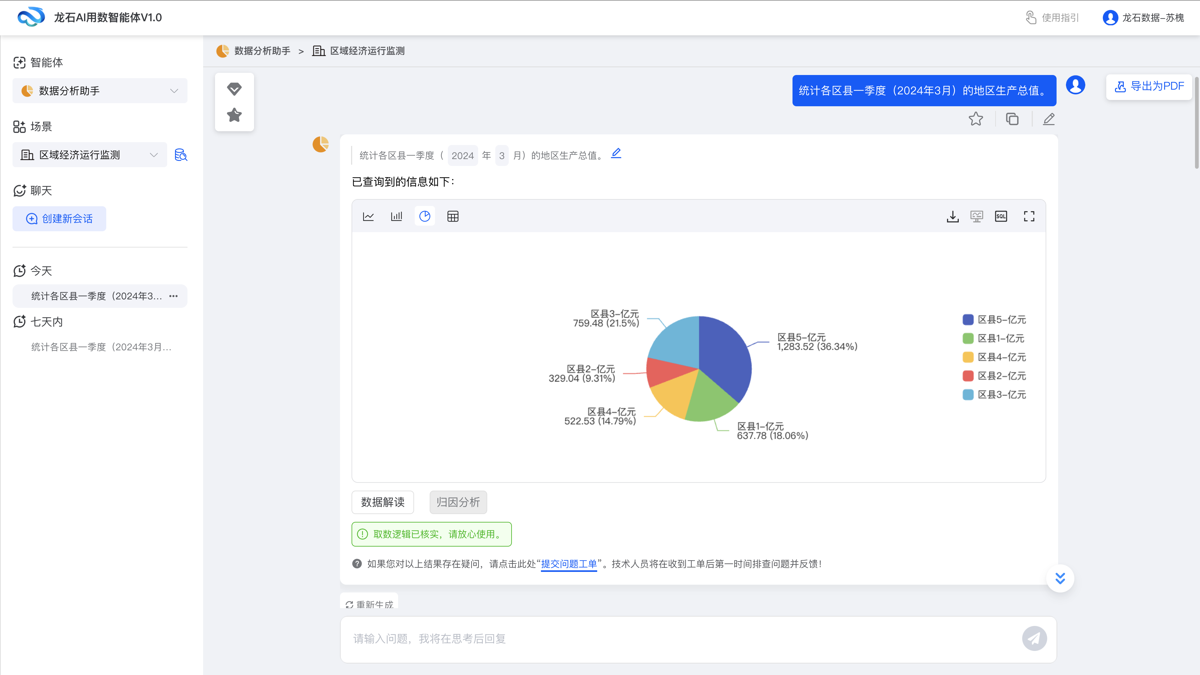
零门槛即时问答:业务人员提出1个问题,AI 用数智能体在秒级内,经过知识库匹配、用户意图分析,将自然语言转换为SQL语句查询脚本,最终调用数据仓库获取查询结果。
多样化数据展示:针对数据查询的返回结果,系统自动选择最适合的图表类型来展示数据;同时,系统会对原始数据进行格式化处理,包括汇总、排序等,并用自然语言封装查询结果,以直观、可理解的方式为用户提供数据洞察。
元数据增强技术:在现有数据仓库与元数据库基础上,利用元数据增强技术,智能补齐元数据的业务属性,结合用户反馈优化技术,充分注入业务知识,构建元数据知识图谱,实现复杂数据关系的定义,为AI智能用数奠定基础。
用数知识库:收集和整理行业场景的用数场景、可能意图,搭建完整的用数知识库体系,并根据新业务需求或用户反馈新增/合并意图标签,动态更新和完善知识库。
三、龙石数据 AI 用数智能体实现思路
1 个流程:通过“知识库命中”与“大模型生成”双路分析,确保结果准确率最高可达100%,最低保障95%,并为用户明确提示置信度。
2 个准备:
通过全域数据汇聚与标准化清洗,确保数据源头准确、规范;同时建立严密的安全授权体系,保障AI查询结果在权限可控范围内精准送达;
同时进行“知识治理”,对元数据进行业务含义增强,并将业务标准、术语词典等知识导入系统,帮助 AI 用数智能体精准理解业务场景,避免因技术与业务语言差异导致的需求误解。
1 套运营机制:当用户对AI生成的数据存疑时,可即时提交反馈,运营团队将快速响应,修正脚本或补充数据,并同步更新知识库,形成 “用户反馈 - 模型优化 - 效果提升” 的持续迭代闭环;运营体系的构建,驱动AI用数准确率从95%向100%无限逼近,真正做到“越用越准”。
四、核心优势
场景覆盖:适配90%企业业务场景。
效率跃迁:将传统1-5天(甚至数月)的用数流程压缩至秒级。
架构创新:首创“数据中台主导型”AI用数模式,强化数据治理与AI的融合。
概念厘清:定义AI用数=AI问数+AI数据分析,突破单纯问答局限。
性能标杆:基础问数准确率100%,综合准确率>95%。
运营闭环:通过工单服务与需求归纳,驱动准确率无限逼近100%。